图知网
搜索
首页
热门推荐
图片分类
水力发电原理水力发电机组
下载原图
相关图片
我想要做一个这样的小型利用水循环发电的模型,请大家帮一下忙,出一下
12水力发电站课件10ppt
水循环水循环对水电站非常重要,因为水电站依赖水流发电.
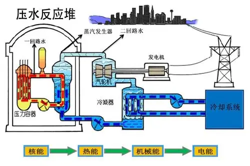
压水反应堆共有两个回路,主泵用来保持一回路中的冷却水循环,冷却水
图7-2 燃料火力发电原理示意蒸气经冷却后变成循环水,由水泵再输入到
水循环
为你推荐
香港男演员名单图片
秦岚旗袍
蔡徐坤快乐大本营
大理洱海婚纱照,云南旅游婚纱照,大理婚纱照哪家好,洱海旅游婚纱摄影
时代峰峻四代同堂大合影,大家除了王俊凯,王源,易烊千玺,还认识多少
《陈情令》盘点魏无羡的看家本领,成功果然不可复制(下)
地球内部构造图
世界上最难的魔方售价113676元真心玩不起啊