图知网
搜索
首页
热门推荐
图片分类
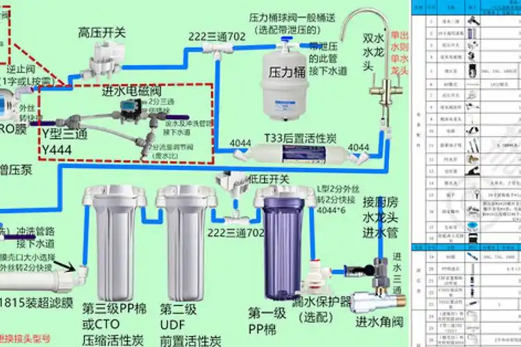
展开全部 以一款五级过滤纯水机安装示意图
下载原图
相关图片
diy纯水净水器安装详细过程分享
佳尼特125p纯水机安装图
800hpro-e家用纯水机
纯水机安装图
产品安装示意图-经济型矿物质纯水机
家用纯水机安装示意图
为你推荐
少有的竖直短发,浅蓝衬衣,米色休闲裤,林志颖一亮相就导致录制现场
西双版纳布朗妃民族服饰新品推荐
张轩睿
2014smg名优新播音员主持人评选_影音娱乐_新浪网
韩范高冷短发女生头像高清潮流的韩范短发女生头像高冷图片
学习目标 学习手指头的名称,知道手心,手背. 了解小手的本领.
牡丹花浮雕雕刻图案