图知网
搜索
首页
热门推荐
图片分类
供排水液位继电器380v开关220v全自动水位控制器水泵jyb-714水池
下载原图
相关图片
怎么实现自动供水和自动排水?液位继电器的经典应用
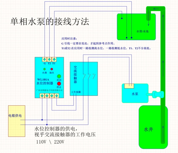
wl101a水位控制器,单相水泵的接线方法
220v水泵,要用液位传感器控制开关,请各位大虾帮忙,怎样与交流接触器
正泰chnt正泰液位继电器全自动水位控制器液位控制器水泵开关水塔水池
69 电气工程 69 两个浮球开关控制水泵原理图接线图 高液位浮球接
液位继电器怎么接线?供水电路和排水电路有什么区别?_水泵
为你推荐
攻壳机动队 (攻壳机动队) 预告海报
俄罗斯特色软饮天然起泡的醋栗格瓦斯
春天文艺小清新句子适合发朋友圈的春天唯美说说3
天龙八部3d各类宝石1-12级全等级属性表
湖畔大学新校区主体建筑竣工,设计尽显江南意境
关羽扮演者陆树铭去世,享年66岁,除了关羽,他还演过牛魔王
光彩光变面额数字:在纸币的中间,改变观币角度,面额数字会发生变化
白马一台12年宝马740li珍珠白