图知网
搜索
首页
热门推荐
图片分类
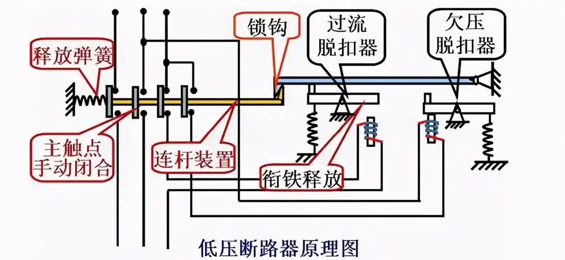
用电设备作为控制开关和保护设备,也可用于不频繁低压断路器一般用作
下载原图
相关图片
低压断路器原理图
真空断路器结构刨图-了解断路器的内部结构
低压断路器由触头,灭弧装置,操作机构和保护装置等组成.
断路器的结构原理
tdv10 型直立式真空断路器结构示意图
低压断路器如何选型?这两本书通通告诉你
为你推荐
超美神仙色新娘主婚纱主纱新娘婚服
strong>二次元 /strong>人物女生简笔画全身
工作动态-福田政府在线
柱间:斑 ,… 斑:…我的喜欢是这种喜欢
太阳系1280x800分辨率下载,太阳系,图片,壁纸,创意-桌酷
野苏子
消防安全手抄报/2张.简单好看,有线稿可打印喔#消防安全 # - 抖音
曾经的松花江,你还记得吗?-车市号