图知网
搜索
首页
热门推荐
图片分类
今日纹身图案分享 黑白纹身 #纹身分享##纹身设计##北京纹身店
下载原图
相关图片
今日纹身图案分享经典的黑白纹身#黑白纹身##纹身设计##北京纹身
今日纹身图案分享经典的黑白纹身#黑白纹身##纹身设计##北京纹身
⒈黑白质感:纹身图案赏析
今日纹身图案分享暗黑风格纹身#纹身设计##纹身分享##黑白纹身##纹身
黑白纹身图案大全多款黑白纹身骷髅图案和个性几何纹身图案
old school 黑白_纹身图案手稿图片_大r的纹身作品集
为你推荐
桃园三结义
《恐龙特急克塞号》:童年英雄归来,共抗外星霸权!
鱿鱼头上有两个硬壳的是什么部位?可以吃吗?
鸣沙客栈安卓版下载_鸣沙客栈金票安卓免广告_鸣沙客栈下载最新版-嗨
小鸡是怎样长大的,他在成长的过程中,有什么变化?学会了什么本领?
花卉线描桃花
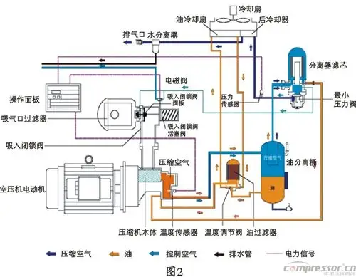
螺杆空压机原理示意图
空军