图知网
搜索
首页
热门推荐
图片分类
手指歌
下载原图
相关图片
手指歌 - 简谱 - 歌谱简谱大全
手指歌(徐翠霞词 李广育曲)简谱
《手指歌》是一个歌谣操作难度较浅,在在欣赏歌曲的基础上,幼儿能够
其它 金沙幼儿园苗班第四周本周重点 写美篇(二)歌曲:《手指歌》 活动
小小手 歌谱 简谱
小小手简谱小小手少儿歌曲简谱
为你推荐
赏金猎人 厄运小姐 电玩女神 炫彩皮肤浏览
创意的远离毒品宣传海报
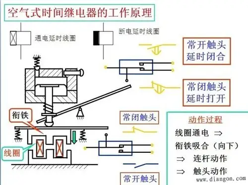
时间继电器原理图
手指关节肿胀怎么办 手指关节处肿胀怎么办
77.9亓 蒙牛纯牛奶250ml×21包*2箱
精灵与萤火意志2
这几天发现舌头上出现一个白斑,没什么感觉,但特别磨上颚,这是什么啊
【tf家族三代】三代空降首舞台!