图知网
搜索
首页
热门推荐
图片分类
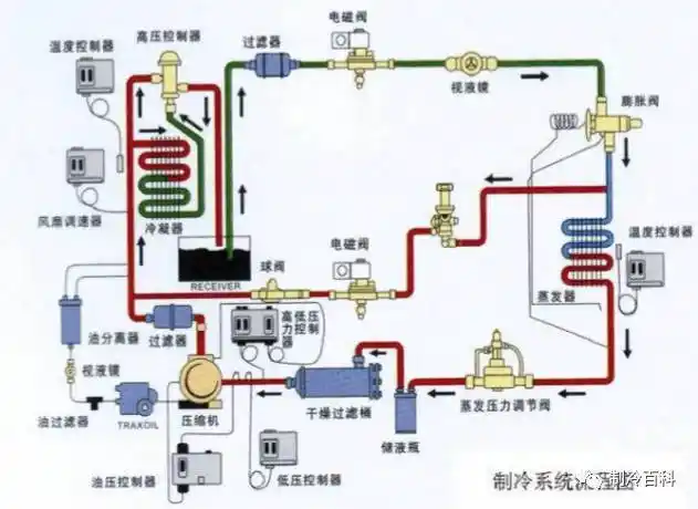
一种新型冷库冷风机系统技术方案
下载原图
相关图片
超低温冷库-爱企查
三,制冷系统
冷库氨制冷系统的改造
cn101158530a_超低温冷库有效
冷库安全论坛话题二十 —— 哈尔滨一食品冷库晚间发生氨气泄露!
图文简述冷库制冷系统的应用
为你推荐
小众又好看的男生头像
微信头像邓紫棋
病娇禁欲系动漫男生头像
林志颖的段誉原来是"抢"的游坦之,林志颖出演天龙八部之中的段誉,一袭
潘玮柏歌曲(潘玮柏歌曲我想更懂你) - 展心百科
源自网络侵权删动漫头像二次元头像男生头像
fgo 秦始皇
【施晶旗舰店】新款波西米亚民族风水滴形奥地利水晶项链套装锁骨链