图知网
搜索
首页
热门推荐
图片分类
白色牛仔夹克搭配米色调卫衣又奶又酷
下载原图
相关图片
许栋铭
青春没有尽头,而你是我的青春#许栋铭 #二屁
许栋铭超话91#许栋铭未来可期#20200817今天是夏日
许栋铭 颜值魅力狙击者
微博
写真- 许栋铭yyds呀 - 图虫
为你推荐
飞蓬夕瑶
最火qq头像男生霸气冷酷超酷的时尚男生精选头像图片
beyond
30款男性超帅气的黑灰色脖子纹身图案大全(7/30)-纹身图片网
作为电影里的女主角,大龄剩女木乃伊可以说是命运多舛,情路坎坷.
自制生理裤09
『奇妙粘土 创意无限』—— 会川幼儿园教师黏土画创作展
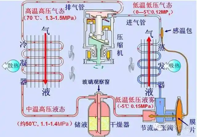
(制冷系统原理图)