图知网
搜索
首页
热门推荐
图片分类
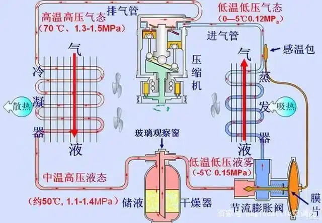
制冷系统四大件,制冰机造冰原理
下载原图
相关图片
恒温恒湿空调制冷系统四大件
空调工作原理是什么? - 知乎
简单易懂的空调原理——不学空调也能看懂
空调系统有哪四大组成部分?
空调工作原理图,有没有
企业资讯 公司新闻 空调制冷四大件:蒸发器,压缩机,冷凝器和节流阀.
为你推荐
李小璐:曾是花季少女的她,犹如鲜花怒放!最完美的蜕变
留长发型尝试新风格,网友大赞娘娘颜值回春_状态_造型_短发
公章使用登记簿.docx 3页
5l mt 豪华型 国iv设计亮点有哪些 北汽幻速s3购车手册_太平洋汽车
植物大战僵尸冬瓜头像 - 搜狗图片搜索
紫悦公主简笔画小女孩
中国最高的大楼上海中心大厦
中国人民解放军海军2018海军各类舰艇大全