图知网
搜索
首页
热门推荐
图片分类
遵义水晶温泉门票
下载原图
相关图片
没错,石阡古温泉特推出四季可玩的温泉水上乐园,温泉每日自流量达1万
喜欢约泡的遵义人注意绥阳水晶温泉改名了全新亮相推出重磅福利
遵义水晶温泉
遵义水晶温泉成人票
喜欢约泡的遵义人注意绥阳水晶温泉改名了全新亮相推出重磅福利
遵义团购 休闲娱乐团购 温泉洗浴团购 水晶温泉成人票一张 特惠政策
为你推荐
适合班级群头像图片 高清好看独一无二适合做班级群头像的照片
平成假面骑士头像(自用)-旧十年篇
低速级重载斜齿轮零件的机械加工工艺规程设计【m=5mm z=38 b=40mm】
右锁骨上这个是淋巴结吗右手动作大会有点痛压痛比昨天肿大
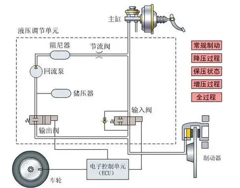
刹车优先系统的工作原理
盘点一下今年年初给我班的同学画的猪笼草
魏村中学疫情防控手抄报
影像力|一夜之间并蒂莲娇美绽放 两抹粉红妆点济南大明湖畔夏日风光