图知网
搜索
首页
热门推荐
图片分类
固定铰轴支座管道托活动型辊轴支座码头
下载原图
相关图片
cltbcltam导向轴支座轴承座底座用轴支架侧面安装轴承支柱固定座zjtb
搜了网为您找到1条x型圈密封圈的相关产品批发信息
滚轴支座 辊轴铰轴支座厂家 管桁架成品辊轴支座双向销轴滚动支座
栈桥选煤场矿热炉原料上料滚动支座辊轴支座支座摆动支座
滚轴支座 钢结构用 连廊滚轴支座 钢结构滚轴支座 阜通生产
滚轴支座水平移动,滚轴支座厂家,滑动铰支座厂_桁架滚轴支座现货销售
为你推荐
tfboys易烊千玺杂志写真高清壁纸
第二届家事法青年学术沙龙民法典时代的家事法解释论
[分享]常用暖通空调图例,就没见过更全的!
意难忘王母蛮不讲理总是想让丽珠做出让步受委屈
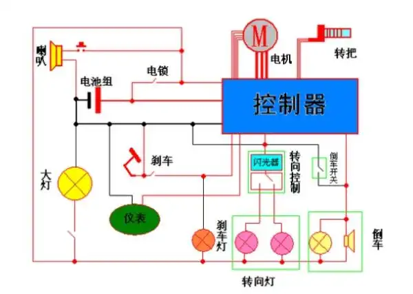
电动车控制器36种接线方法图解为电门锁线
最美不过夕阳红—聚会点滴瞬间(二)
苏州紧俏房源吴中区太湖一线湖景纯别墅太湖320万起售稀缺