图知网
搜索
首页
热门推荐
图片分类
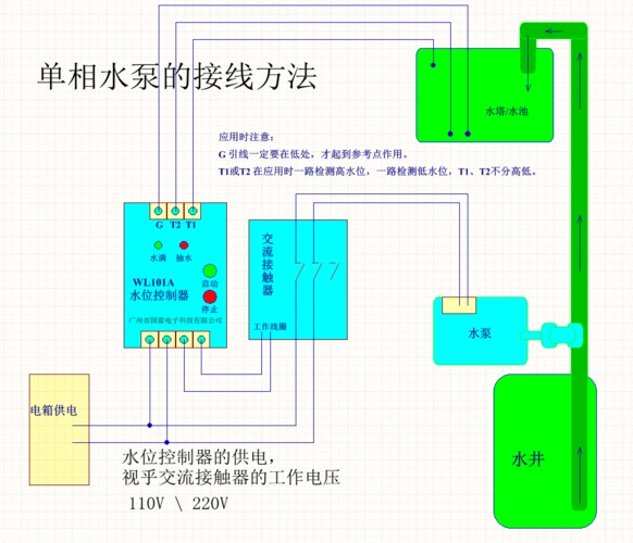
水泵控制器实物接线图
下载原图
相关图片
wl101a水位控制器,单相水泵的接线方法
3sdm控制盒接线图
三相水泵加接触器水位控制器图片
智能水泵控制器怎么调节 水泵控制器能控制几个泵
机井灌溉控制器外观尺寸与接口接线说明
排污泵是如何实现控制的
为你推荐
少女可爱梦幻仙气头像60张_女生动漫头像_头像屋
升迈(shmci)d50 录音笔专业 高清降噪 正品 mp3/hifi播放器 8g 白色
温州两家人
山雾缭绕唯美风景图片壁纸
液碱密度与浓度对应表
正负值20全队第一大莫里斯一年底薪太高效湖人后悔了吗
"多喝热水""早点睡觉",七夕节前,直男逆袭是否还有高招?
哔哩哔哩相簿,绘你所想,拍你所爱