图知网
搜索
首页
热门推荐
图片分类
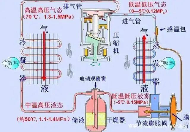
最新空调制冷原理图ppt讲解
下载原图
相关图片
简单易懂的空调原理——不学空调也能看懂
空调的工作原理篇
空调制冷原理
制冷空调基本原理及配件
用过才能理解这句话变频空调和定频空调根本就是两种产品
空调器的制冷制热原理1ppt
为你推荐
古风头像女淡雅 女生头像图片大全 -【爱个性】
周润发和赵雅芝合影照曝光上海滩经典cp引网友回忆杀
原创斗罗大陆:唐三新形象帅气,小舞穿白婚纱唯美,两人真是天造地设
蜜蜂总动员_电影剧照_图集_电影网_1905.com
查看更多的老年胖熊图片
学习二翻连续的剪纸方法
天亮了背后的故事天亮了背后的故事天亮了背后的故事
养生之金银花