图知网
搜索
首页
热门推荐
图片分类
7805稳压电源电路图
下载原图
相关图片
qbz一80开关实物接线图
7805系列封装区别和选型区别
最全电工最常见电路实物接线图
7805稳压电源电路图
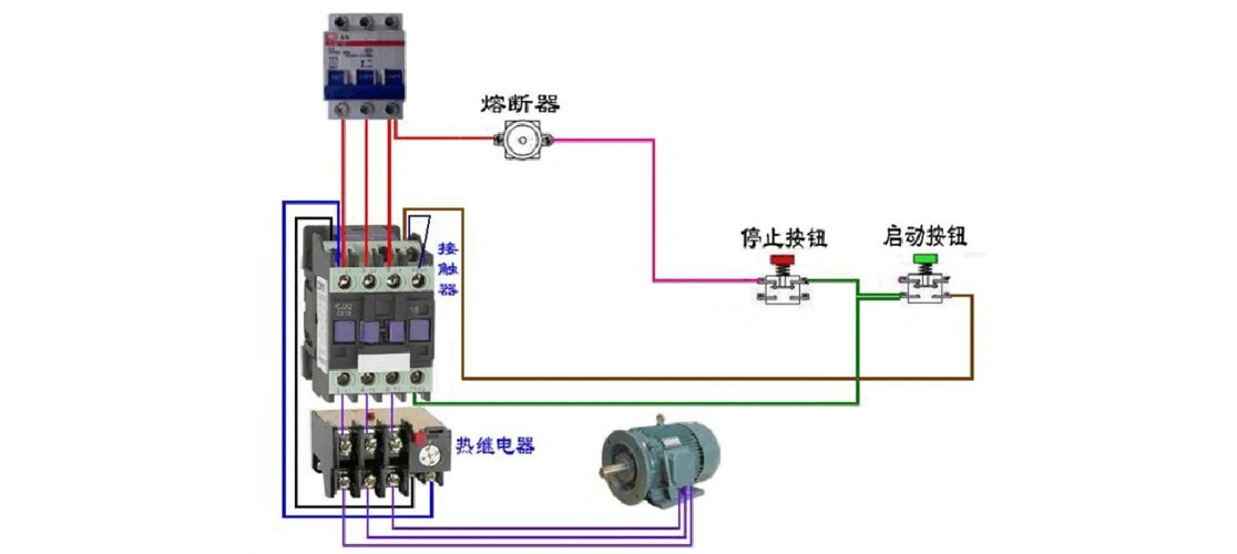
转载:电机连接,实物器件接线方法(希望对新手有帮助)
五联开关怎么接请各位帮忙要祥细的?
为你推荐
明星壁纸,帅哥,邓伦,明星,帅哥,电脑壁纸,壁纸帅气的男星邓伦
上海东方明珠 第一次画城市建筑,画的不好,请多包涵!
日本东京塔今日恢复营业,为防疫游客须步行600级台阶上下
鸣笛大容量炊壶柴火烧水壶户外水壶烧水烧柴火炉子圆形上用底复古
救生衣
《鲜切花品种图册》
真鬼不可怕,内心里的鬼,才真的吓人