图知网
搜索
首页
热门推荐
图片分类
现浇塑料模板现浇塑料水沟模具使用方式
下载原图
相关图片
路沿石下水沟盖板u型槽立柱现浇塑料模板塑料模具厂家直销
混凝土排水沟塑料模板耐冲击耐老化
模具现浇模板省工省时,耐用,可称为水沟模板,排水沟模板,水沟塑料模板
凉山水沟塑料模板工厂四川防撞墙塑钢模板定做
现浇水沟塑料模板 铁路矩形排水槽塑料模板 水泥排水渠模板 卓锦直销
水沟塑料模板的使用次数可达100次以上,基本上都能够很好的完成工程量
为你推荐
【大唐荣耀】【任嘉伦景甜】可念不可说(冬珠夫妇之霸道王爷爱上我)
暴漫 熊猫人 流鼻血 哇噢 搞怪
笔记2
超级赛亚人简笔画教程
琴谱分享德彪西月光
彩钻评价体系
六种形态迪迦奥特曼粘土作品展示(二次)本次分享迪迦奥特曼石像 - 抖
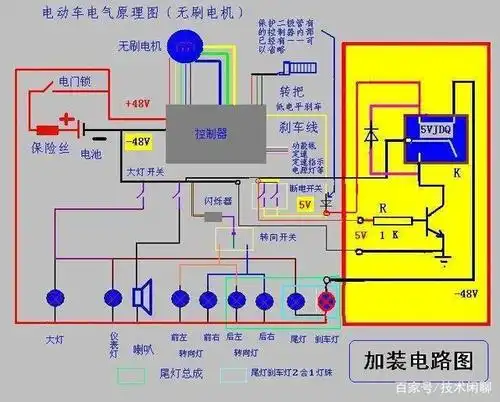
从技术角度来讲,维修电动车和家电哪个更容易?