图知网
搜索
首页
热门推荐
图片分类
本技术涉及燃烧装置 ,尤其涉及一种节能环保燃柴炉.
下载原图
相关图片
一种间接燃烧秸秆,树枝,稻草和垃圾的气化炉
高效生物质直燃炉的炉膛是为生物质原料提供燃烧,热解的地方,炉膛的
这类烧柴灶点火困难,时间长,污染大,在燃烧时炉内空气量
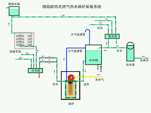
燃气锅炉燃烧优化系统
3吨燃气锅炉
下吸式双循环秸秆气化炉
为你推荐
圆脸适合刘海吗
悲伤沮丧的女人独自在夜晚靠在街道的窗户上
一个长发飘飘的北方姑娘假期美丽摄影照多图
矢量黑白音符
标题:昆明长水国际机场
抑郁丧系壁纸第189期
【纯享版】尼桑公爵王y33
影视:从泰亦赤兀惕部逃出来的铁木真带着孛儿帖回到家中