图知网
搜索
首页
热门推荐
图片分类
笑出猪叫声,鬼灭之刃各种梗图汇总
下载原图
相关图片
来一波鬼灭之刃表情包,都给我吹爆!
鬼灭之刃表情包.奇怪的表情包增加了
鬼灭之刃表情包
搞笑鬼灭之刃图片
鬼灭之刃搞笑名场面
鬼灭之刃沙雕图
为你推荐
适合发抖音的句子
日本太君卡通头像
重新发一组赵睿,他国家队也改穿10号球衣了.
鬼灭之刃 #累 #十二鬼月 #蜘蛛累 #马克笔手绘 #上色 - 抖音
柑橘缺素黄化高清图谱专家精心拍摄
二哈和他的白猫师尊##余污
和平精英破片手榴弹淘汰7名对手任务速刷攻略视频多图
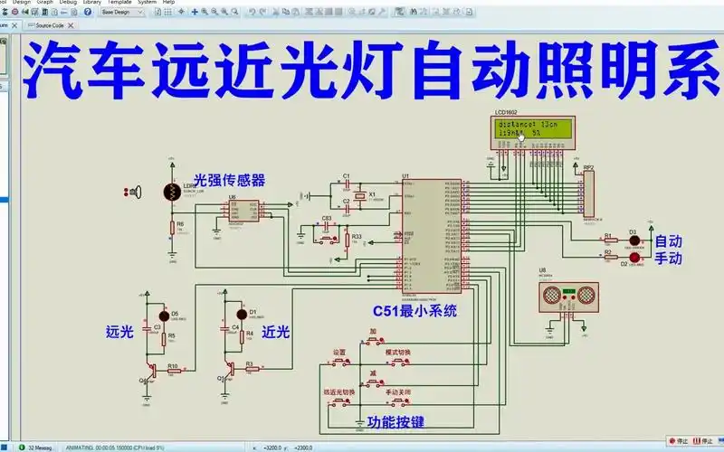
基于51单片机的汽车远近光灯自动照明系统proteus仿真