图知网
搜索
首页
热门推荐
图片分类
美国帕斯菲达计量泵安装方式
下载原图
相关图片
定制机械隔膜计量泵污水加药变频电动定量泵化工工业抗腐蚀比例泵 nd
计量泵安装附件及管路系统-计量泵配件和附件-青岛盈铭环保工程有限
计量泵技术知识详解以及在水处理行业中的应用剖析
阿尔道斯计量泵水处理v型号加药电磁装置抽水加药泵包邮
美国帕斯菲达液压隔膜计量泵泵开机准备程序
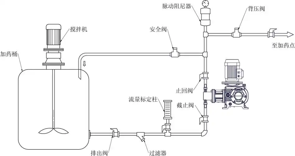
计量泵典型安装管路图
为你推荐
【杨洋】dunhill 2021春夏系列 广告大片
韩式短发半丸子头图片_韩式低扎丸子头 - 乐享生活 - 阿奇号
张籽沐晒照四连拍,曾经的小可爱已经快长成大美女了!
江南名士仇英不负丹青凌云志翰墨长留梦归处
40w日光灯管镇流器的.怎么去接线.
武汉布鲁克斯樱桃苗价格浩瑞苗木
送女孩子勺子也有让她赶紧出嫁的含意.
二手摩托车光阳 动丽 g 150