图知网
搜索
首页
热门推荐
图片分类
白塔福州
下载原图
相关图片
北海白塔简笔画
如何画福州白塔地标建筑简笔画教程31
福州白塔图片
塔怎么画简笔画图解
简笔画:白塔
简笔画 风景简笔画 建筑物简笔画 正文内容 北海白塔的资料 白塔
为你推荐
映山红(钢琴弹唱谱 许乐飞编配)
彩妆为核心,成立于2006年9月9日,签约国际巨星林心如代言,创业之初是
开发商送的阁楼原来是闷顶层又闷又热改成卧室夏天谁受得了
德国汉诺威(红色)
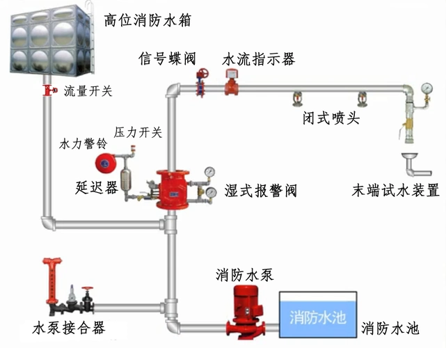
2020消防工程师考试考点练习:湿式自动喷水灭火系统基本工作原理(作强
窗帘挂在客厅还是阳台?
卡通宇航员头像
busse美国巴斯刀每天不一样的美图二