图知网
搜索
首页
热门推荐
图片分类
余热发电锅炉用水循环利用系统的制作方法
下载原图
相关图片
锅炉生活热水循环图
热水循环系统这样可以吗?
图2,双系统热水循环系统图
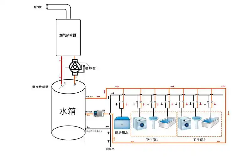
一张图看懂热水循环系统 [照相机] 明明买燃气热水器的时候,导购员都
设计语言之住宅热水循环系统
供应河南电热水锅炉斯大锅炉
为你推荐
德酷老酸奶味压片糖休闲办公怀旧糖果儿童零食糖果 草莓味压片糖果
手机挡脸男生头像
3岁左右黑色法斗8月10日合河乡二舍村附近走丢重金酬谢
世界十大最高雕像
农用电动喷雾器喷杆配件大全打农药大喷头喷雾机手动新型通用伸缩83cm
荷叶上水珠滚来滚去,闪闪熠熠,如断线的珍珠.
成都西川中学寝室图片,校园环境好吗?
碣石原始动力机车本田cb300r2019年新款入门街车