图知网
搜索
首页
热门推荐
图片分类
好养眼的唯美清新小花朵_网易订阅
下载原图
相关图片
养眼风景壁纸屏保#星空壁纸小程序 输入口令"momo"免费下 - 抖音
夏日小清新养眼风光高清手机壁纸
小清新养眼唯美花朵
小清新养眼风景写真
清新养眼夏季花卉唯美写真
绿色小清新植物养眼写真
为你推荐
简单好看的聊天背景壁纸图片在你面前落荒而逃的我很狼狈
发给正装控0769家里的男孩已长成型男
刘雪华年轻时真是美若天仙啊!
陕汽德龙k3000货车北京卖车的地址在哪|重卡|轻卡|潍柴|重汽_网易汽车
和平精英浪漫波比皮肤有哪些
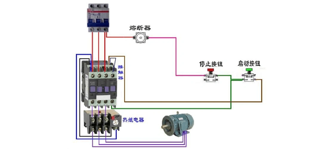
最全电工最常见电路实物接线图
使徒行者结局使徒行者电影结局
1982年贝鲁特大屠杀