图知网
搜索
首页
热门推荐
图片分类
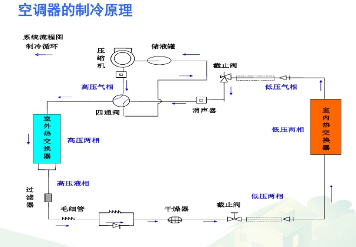
一般家用分体式空调运行原理示意图
下载原图
相关图片
简单易懂的空调原理——不学空调也能看懂
在了解空调的制冷和除湿模式之前,我们首先看一下空调的工作原理:空调
空调工作原理其实就这么简单
汽车空调系统的工作原理 - 2020年最新商品信息聚合专区 - 百度爱采购
m768汽车结构空调系统组成与工作原理1212海报印制展板写真喷绘
空调系统工作原理(40页)
为你推荐
治愈系阳光帅气的暖男头像真人图片
戴牙套可以改善凸嘴吗这里有效果图可参考哦
伟创力:创造智慧生活背后的人文关怀
东方闪光:半导体激光器的分类
图腾壁纸
长三角城市群(长江三角洲城市群) - 安徽产业网
猛犸象牙18mm素珠手串原色满纹
暴漫熊猫头冷静分析思考搞怪逗gif动图_动态图_表情包下载_soogif